高温气冷堆

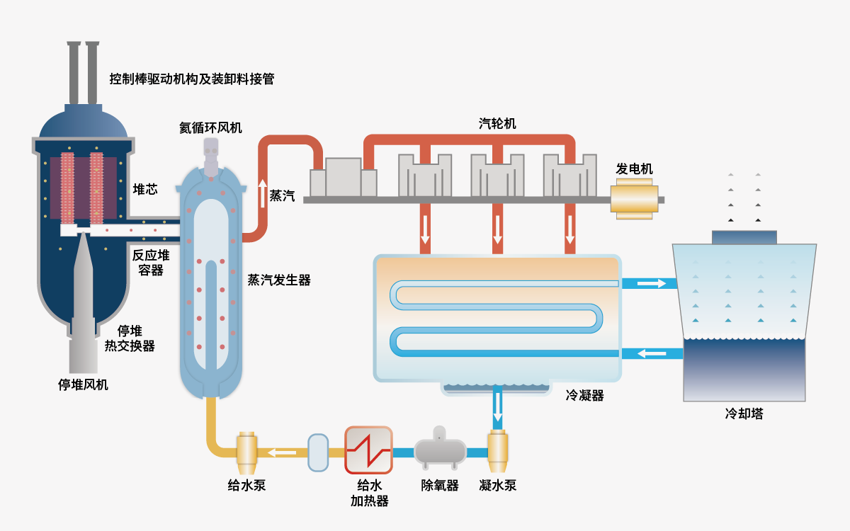
高温气冷堆是采用包覆颗粒燃料、石墨作中子慢化剂、高温氦气作为冷却剂的热中子堆。这种反应堆采用了陶瓷燃料和耐高温的石墨结构材料,堆芯功率密度低,因此具有固有的高安全性。同时,其发电热效率也较高。由中国华能牵头,清华大学、中核集团共同建设的华能石岛湾高温气冷堆核电站就采用了这种反应堆技术。这是全球首座第四代核电站,已于2021年正式投入商业运行。这项成就标志着我国在第四代核电技术领域已取得世界领先水平。

高温气冷堆发电原理示意图